Подача зарядов и снарядов на корабле
Подача зарядов и снарядов на корабле
На парусных кораблях и судах, орудия которых стреляли дымным порохом, приблизительно до конца 80-х гг. ПОДАЧА б. исключительно ручная: снаряды и заряды доставлялись из погребов и подносились к пушкам матросами.
С увеличением скорострельности пришлось или сильно увеличить число орудийной прислуги, или подавать снаряды и заряды механически из погреба в палубу, где стоят пушки, а в башнях подавать боевые припасы в т. наз. зарядниках прямо к казенной части орудий.
В зависимости от расположения погребов появились разные системы ПОДАЧИ:
1) в случае, если погреба сгруппированы вне зависимости от расположение орудий — элеваторы с подъемной рамой и с сетью рельсов по палубам к орудиям;
2) если погреба расположены около башен, под палубными орудиями непосредственно или очень близко к ним — система норий и ПОДАЧА при помощи зарядников (последняя только в башнях и у больших орудии).
Первая система ПОДАЧА (элеваторная) требует помещение снарядов и зарядов в погребах на т. наз. беседках по несколько штук вместе; беседки катаются по рельсам, укрепленным на подволоке погреба в несколько рядов, и хранятся на них в подвешенном виде; рельсы соединены между собой поворотными кругами так, чтобы можно б. вывезти каждую беседку от места её хранения к подъемной раме элеватора. Рама поднимается, куда нужно, и беседки со снарядами и зарядами выкатываются на палубный подвесной рельс, подобный тому, который находится в погребе; по этому рельсу беседки катятся к орудию, а тем временем подъемная рама опять опускается в погреб за следующей беседкой и т. д. (см. фиг. 1 и 2).
Эта система ПОДАЧА дает много мертвого груза (беседки, рельсы); кроме того, опускание беседок обратно в погреб или нахождение места для складывания пустых беседок в палубе очень затруднительно во время стрельбы. Подъем и опускание рамы элеватора производится электрической лебедкой или в ручную, помощью стального троса, перекинутого через шкив; на одном конце троса подвешена рама, на другом — противовес. Иногда элеваторы устраиваются парные, с двумя рамами: одна поднимается, другая в это время опускается.
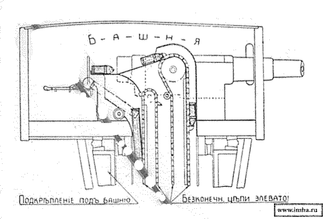
Система нории требует расположение погребов под орудиями непосредственно или недалеко от них, так, чтобы боевые припасы при помощи элеватора подавать прямо к орудию или в каземат недалеко от обслуживаемого орудия.
Существуют 3 системы нории:
1) бесконечная цепь, составленная из горизонтальных желобов, в которые вкладывают в погребе снаряды и заряды по очереди, заполняя т. обр. всю восходящую половину цепи; у орудий припасы вынимают из желобов и заряжают орудие уже в ручную;
2) две бесконечные цепи, отдельно для снарядов и зарядов, на которых сделаны ковши для захватывание боев. припасов в вертик. положении (фиг. 3);
3) бесконечная цепь с ковшами попеременно для снарядов и зарядов (фиг. 4).
Все нории действуют движением цепи в одну сторону и могут только поднимать, но не загружать погреб.
В последующее время появилась еще одна система ПОДАЧИ, обладающая всеми особенностями нории и потому требующая расположение погребов соответственно орудиям. По ней можно и грузить припасы в погреб, но без помощи мотора.
Эта ПОДАЧА, системы завода Лесснер, дает в каземат сразу выстрел, т.-е. снаряд и заряд, с любой скоростью, зависящей от силы мотора.
В каземате из палубы выдаются приблизительно на ?-аршина две эллиптические трубы, из коих появляются снаряд и заряд. Если их вынуть, то почти сейчас же появится следующий выстрел и т. д.; скорость регулируется по желанию.
Сущность этой ПОДАЧИ заключается в следующем: в вертикальной трубе заключены 2 параллельные штанги, из которых одна неподвижна, а другая двигается вниз и вверх на 4—5 фт.; на обеих штангах устроены клапана, которые при помощи пружин держатся всегда выдвинутыми нормально из штанги, но имеют возможность убираться: на неподвижной штанге — при движении подымаемого предмета вверх, а на подвижной — при движении самой штанги вниз.
Если поставить снаряд на нижний клапан подвижной штанги так, чтобы штанга при своем движении вниз нижним клапаном захватила его, то при движении вверх она не встретит препятствий и продвинет снаряд вверх на величину своего хода, т.-е. фт. на 5; но как только штанга двинется вниз, клапана неподвижной штанги примут на себя снаряд, и подвижная штанга пойдет вниз пустая. Нижним клапаном она захватит новый снаряд, а 2-м клапаном — тот снаряд, который стоит на первом клапане неподвижной штанги, и оба их подвинет опять на свой ход; затем она пойдет вниз, поставивши снаряды на клапана неподвижной штанги и т. д., пока верхний снаряд не покажется в каземате. В той же трубе одинаковое устройство сделано и для зарядов, т. ч. у подвижной штанги имеются 2 ряда клапанов, а неподвижных штанг 2: одна для снарядов, другая для зарядов.
Производительность такой системы ПОДАЧИ для 120-мм. пушки должна быть при электричесом действии — 15 снарядов и 15 зарядов в минуту, а при ручном действии — 8 снарядов и 8 зарядов в 1 м.; с утомлением людей, если им нет смены, скорость ПОДАЧИ уменьшается, но не д. быть менее 6 снарядов и 6 зарядов в минуту.
От всякой системы ПОДАЧИ требуют, чтобы она действовала также производительно и при крене судна до 20°. Заряды подаются к орудию в тех же пеналах, в которых они хранятся в шкафах погребов; пустые пеналы спускаются обратно в погреб через особую трубу.
Нагрузка снарядов в элеваторы и выгрузка из них в верхнем посту производится в ручную, но устраиваются особые приспособления (наклонные столы, желоба), обезпечивающие удобство и надлежащую скорость разгрузки и нагрузки снарядов.
В случае, если, по прибытии снаряда и заряда к орудию, они не будут сняты, то элеватор д. автоматически остановиться; по снятии поданных снарядов и зарядов элеватор автоматически д. продолжать подачу.
У артиллерии выше 8-дм. клб. и 8-дм. башенных орудий боевые припасы из погреба поднимают в заряднике, т.-е. ящике для заряда и снаряда, прямо к казенной части орудия.
Погреб помещается около нижней части башни, т. ч. зарядник в нижнем своем положении приходится в погребе; там в него вкладывают заряд и снаряд, поднимают к пушке и непосредственно вталкивают в нее, а затем опускают зарядник вниз и приготовляются к следующему заряжанию.
Независимо от механической ПОДАЧИ, на случай порчи её, на современных кораблях устраивается и ручная ПОДАЧА через шахты и сходные в погреба люки, расположенные в палубах обыкновенно один над другим: ручная ПОДАЧА боевых припасов 6-дм. и 120-мм. артиллерии производится при помощи специальных беседок, поднимаемых ручными лебедками; на барабане последних закрепляется стальной гибкий трос, перекинутый через соответствующие шкивы, а к свободному концу троса подвешивается беседка, движущаяся в шахтах и люках по тросовым направляющим. Производительность ручной ПОДАЧИ не д. быть менее 2 снарядов и 2 зарядов в 1 минуту на пушку.
Лебедка устраивается с тормозом для регулировки скорости подъема; автоматическое приспособление удерживает беседку в любом положении, как только человек выпускает ручки лебедки.
Ручная ПОДАЧА ящиков с патронами и патронов мелкой артиллерии производится в парусиновых мешках со стропками, обшитых пеньковым тросом и кожей; для каждого сорта ящиков или патронов был особый мешок.
Самый подъем производится талями, из которых предпочтительны дифференциальные тали системы "Виктория".
Если у Вас есть изображение или дополняющая информация к статье, пришлите пожалуйста.
Можно с помощью комментариев, персональных сообщений администратору или автору статьи!

Посетители, находящиеся в группе Гости, не могут оставлять комментарии к данной публикации.